Hjemmekontoret er blitt dominerende i disse dager. Skoler, barnehager, treningssenter, fysiosenter – listen er lang over nedstengte bransjer, som igjen utgjør tomme bygg. I en tid som dette må mange bransjer snu på hver krone og vurdere permitteringer. Flere opplever også en usikkerhet rundt eksistensen til noen selskaper når vi skal gjenåpne bedriftene.
Et næringsbygg fra 2010 på 10.000 kvadratmeter kan gjerne ha energikostnader på over 200.000 kroner i måneden. På denne tiden av året utgjør tekniske anlegg og oppvarming den største andelen. Når store bygg blir stengt ned på denne måten, er det ekstra viktig at teknikken, menneskene og tiltakene er samstemt. Det betyr at vi faktisk har mulighet for å gjøre noen sparetiltak i disse tider. Som nevnt i TU tidligere, har vi ikke sett den store endringen som man kunne forvente.
Strømforbruket i Norge holder seg jevnt, selv om en rekke bedrifter er stengt ned på grunn av koronavirus.
SD-anlegget er budsjettet - sensorikken er fasit
Hovedtyngden av det budskapet er at det er ikke alltid er slik at styringen gjør slik vi ønsker. Med sensorikk og annen eiendomsteknologi kan vi kanskje få en fasit. I 2019 var jeg med på over hundre bygg der vi satt opp sensorikk for å gjøre akkurat dette. Dessverre må jeg være samstemt med andre nøkkelpersoner i byggebransjen:
I 10 av 10 bygg finner man store feil på styring. Selv om det står at noe er av eller på, er det ikke alltid at det stemmer.
Dersom vi kunne senket temperaturen med 4-5 grader i disse tomme byggene, kunne vi spart opp mot 25% energi
I disse tider har jeg også gjennomgått mange bygg, og mottatt en rekke bekymringer fra gårdseiere og FM-aktører som ønsker bistand. For å dele noen erfaringer fra dette, så sier man i dag at kun 20 prosent av byggene våre i det hele tatt har et overordnet styringssystem. Det betyr at 80 prosent av byggene våre har vi ingen kontroll på. 8 av 10 næringsbygg har altså kun justering man kan gjøre lokalt. Det kan vi prøve å dele opp.
Bygg som mangler overordnet styring, eller har utdatert teknologi
På kort sikt handler dette om lokale justeringer. Teknisk drift handler om risikovurdering, og dette må vi ha med oss. Dersom vi i disse dager slår av ventilasjonsanlegget og skrur ned varmen - hvordan påvirker dette bygget vårt? Dersom vi har en risiko, kan vi gjerne ikke gjøre så mye, siden skadene kan være enorme. Havner du i denne kategorien, handler det om hvilken innsikt man kan tilføre slik at man kan gjøre de manuelle justeringene. I tillegg kreves det kanskje litt bistand for å skjønne hvordan man håndterer de tekniske systemene.
Gjennom løsninger for teknologi i bygg (Proptech) finner vi alt fra rimelig, privat utstyr til mer profesjonelle løsninger. Det som er til felles med de ulike løsningene, er at kostnadene sammenlignet med potensielle besparelser er gjerne under 1 år. Det vil si at det kun er en likviditetskost, og ikke en direkte kostnad siden du tjener den tilbake, gjerne innenfor sammen regnskapsår. Slik det er nå har vi mulighet til å spare store summer bare på uker.


Hvor skal man egentlig starte? Hvordan få innsikt?
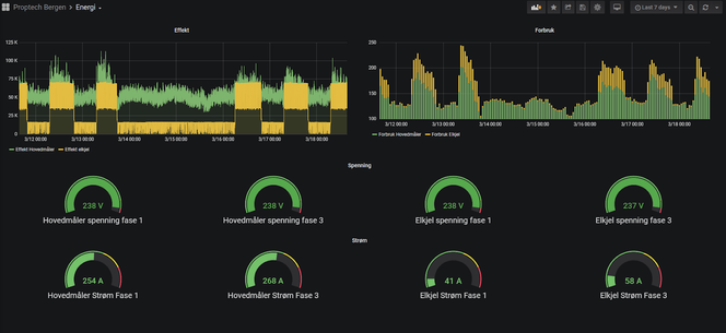
Alle nye strømmålere har en utgang for alle energidata som kan hentes ut hvert andre sekund. Det vil si at vi har mye data tilgjengelig som kan gi oss en unik innsikt på selve hjertet i bygget, altså hovedinntakene.
Energiovervåking
Ved hjelp av data kan en byggherre enkelt se når ventilasjon, varme, elbilstasjoner og andre store laster slår seg av og på. I tillegg kan man beregne hvor mye energi man bruker per kvadratmeter og hva grunnlasten er, dette gir god innsikt for å starte å gjøre tiltak.

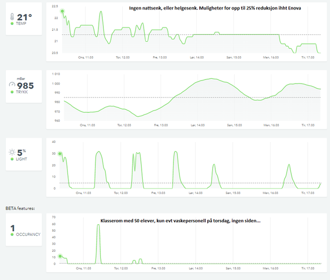
Sensorikk er nøkkelen

I tillegg kan en multisensor i et bygg gi deg en unik innsikt. Det som vi ser er veldig tydelige mønster på at skoler og andre bygg er stengt ned. På bildet ser vi at temperatur ikke er senket på natten, eller redusert.
.png)

Enova sier at potensialet for å redusere temperatur med 1 grad, kan gi fem prosent energibesparelse. Det vil si at dersom vi kunne senket temperaturen med 4-5 grader i disse tomme byggene, kunne vi spart opp mot 25 prosent energi.

Nøkkelen for å oppnå dette er sensorikk, som kan si oss veldig mye. Dersom vi eksempelvis har radon i et bygg, kan man se om for eksempel ventilasjonsanlegget starter og stopper. CO2-nivå gir en god pekepinn på når mennesker kommer og går, og hva som utgjør et normalt eller unormalt bruksmønster.
Dersom man som byggherre gjør disse tiltakene, kan dette fungere som infrastruktur i et senere styringsanlegg. Det gir også god innsikt til leietakere i form av luftkvalitet, bruksmønster og grafisk overvåkning av hvilke møterom som er mest og minst brukt.
Bygg med overordnet styring.
Vi ser også at mange bygg som også har styring og tradisjonelle systemer, ikke går inn i denne modusen nå. Tilbakemeldingen om årsakene fra de ulike fagfeltene har vært slående. Her oppgis det grunner som tungvinte systemer man ikke helt forstår, mangel på tillit til systemet, eller tungvinte løsninger med opp til 200 kalendere. Dette har en oppstandelse i tunge kravspesifikasjoner fra rådgivere der vi har glemt brukeren i bygget. I tillegg oppgis det at SD-anlegget ikke fungerer, og det ser man ekstra tydelig nå.
Vi bruker ekstremt mye unødvendig energi i disse tider, og vi har en klar mulighet til å kunne spare kostnader og miljøet. La oss prøve å gripe den muligheten.








